|
近兩年,我國明確提出碳達峰、碳中和的30·60雙shuang碳tan目mu標biao。中zhong國guo作zuo為wei工gong業ye製zhi造zao大da國guo,此ci目mu標biao的de設she立li意yi味wei著zhe今jin後hou的de經jing濟ji增zeng長chang將jiang逐zhu步bu擺bai脫tuo對dui化hua石shi能neng源yuan消xiao耗hao的de依yi賴lai。為wei促cu進jin實shi現xian碳tan中zhong和he,推tui動dong產chan業ye變bian革ge和he技ji術shu變bian革ge,深shen化hua可ke持chi續xu發fa展zhan的de實shi踐jian路lu徑jing,加jia速su綠lv色se低di碳tan到dao脫tuo碳tan的de轉zhuan型xing已yi是shi勢shi在zai必bi行xing。
在促進實現碳中和的共同願景下,電裝集團結合自身解決社會問題和可持續事業並存的基本理念製定了環境戰略,並明確了以2035年實現碳中和(零CO₂排放)為目標。通過造物(生產製造)、移動出行產品、能源回收利用這三個重要領域加強實施,切實提升競爭力。其中造物作為生產活動的基礎,涉及生產材料、零部件、能源使用等多方麵,更具有舉足輕重的作用和影響。

株式會社電裝(以下簡稱“電裝”)成立於1949nian,zuoweiyijiabeishouqicheshengchanshangxinlaidelingbujianchangshang,xiangshijieduodidekehutigonglingbujianchanpinhexitong。zhanwangweilaideyidongchuxingshehui,dianzhuangyiqichexingyeweizhongxin,zaiguangfanlingyukaizhanshiye,zhongdianfazhandiandonghua、主動安全/無人駕駛、物聯網IoT等領域。在提供新的智能移動價值的同時,還致力於FA(Factory Automation工廠自動化)、農業的工業化。旨在通過上述領域的技術開發,為社會創造滿足未來需求的新價值。
zaizaowufangmian,dianzhuangcongdantishengchanshebeideyanfadaozidongshengchanxiandezhizuo,jiangshengchanxianyigongchangweidanweizhankai,tuiguangdaoquanqiuduodidegongchangshengchanzhong,shizhongquebaoyigenggaolinghuoxing、高效率的生產向世界多地的客戶提供高信賴性和高耐用性的產品和服務。特別是在節能方麵, 憑借70多年的匠人精神傳承和不斷改善積累了豐富的經驗。自2009年日本節能大獎(由一般財團法人節能中心主辦,重點表彰企業或自治團體的優秀節能活動或節能產品)設立以來,連續12年獲獎20多次,是節能案例領域獲獎最多的企業。
在充分吸收、靈活運用總部節能經驗的基礎上,電裝(中國)投資有限公司(以下簡稱“電裝中國”)碳中和造物團隊不僅把這種飽含匠心的造物精神傳承到了電裝中國,更融合現地生產和技術取得了更大的突破。

電裝中國造物碳中和團隊負責人楊旻
楊旻是電裝中國造物碳中和團隊的負責人,來自電裝中國安環設施部,擁有10年的設備管理和節能管理經驗,目前統管電裝在中國多家生產公司的碳中和造物、節能教育以及可再生能源的推進業務。他表示:“為積極響應30·60雙碳目標,電裝中國通過節能減排、太陽能屋頂發電、綠電采購等措施,力爭在2035年實現碳中和。我作為電裝中國造物碳中和的負責人,將努力推進中國地區多個生產據點的節能活動。以每年減少5%的CO₂排放為目標持續發掘生產現場的節能和改善行動。”國務院在2021年出台的《2030年前碳達峰行動方案》zhongmingquezhichu,jienengjianpaishitanzhonghedezhongyaorenwu。kejianjienenghuodongyichengweijuedabufenzhizaoshangdoumianlindeketi,zuoweikeyilijishishidexingdong,dianzhuangzhongguozaizongbufengfudejienengjingyanjiachixia,cong“技術創新”“杜絕浪費”“全員參與”角度,在電裝中國20多家生產據點推進節能活動,並取得多項成果。
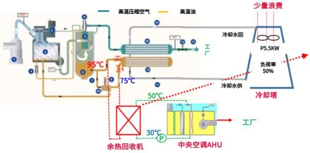
1.技術創新:供給側空壓機餘熱回收利用
於(yu)沉(chen)澱(dian)中(zhong)創(chuang)新(xin),電(dian)裝(zhuang)融(rong)合(he)自(zi)身(shen)高(gao)水(shui)平(ping)的(de)技(ji)能(neng)和(he)技(ji)術(shu)的(de)產(chan)品(pin)製(zhi)造(zao)能(neng)力(li),將(jiang)具(ju)有(you)創(chuang)新(xin)性(xing)的(de)節(jie)能(neng)想(xiang)法(fa)加(jia)以(yi)實(shi)現(xian)。過(guo)往(wang)生(sheng)產(chan)設(she)備(bei)間(jian)使(shi)用(yong)的(de)恒(heng)溫(wen)恒(heng)濕(shi)空(kong)調(tiao)(21±1℃、55±5%),為保證溫濕度空調製熱是需要長時間保持運轉的,每年因製熱所消耗電量68萬kWH,而空壓機運行時產生高溫,熱量通過冷卻塔排放大氣中。以2020年為例,熱泵加熱用電68萬KWH/年,電氣等費用51.5萬,發熱量299萬KW,而空壓機的發熱量(897萬KW/年)被排放。

為提高餘熱利用率,節約用電。電裝生產據點通過改造空壓機的油路和水路,將空壓機高溫餘熱通過交換器變成50℃熱水,取代熱泵運轉。通過以上改造,用1/3的空壓機產生的熱量(5台110KW)進行預熱回收利用改造,熱泵係統作為備用係統控製,節能率高達91%。

空壓機運行和餘熱回收利用原理圖
經過上述改造,電費和保養費每年可削減48萬元,並減少663噸CO₂的排放,2年即可收回投資。

導入後的效果
2.杜絕浪費:結合生產計劃,NB(釺焊)爐集中生產
秉承著精益生產,消除所有浪費的生產理念,電裝著手於提高能源利用效率,消除浪費的生產改善措施。通過將耗能最大的NB爐設備的生產狀態可視化並結合計劃進行集中生產,連續運行NB爐,削減待機時間。通過上述消除浪費的節能行動,NB爐的使用率從原本的47%提升至100%。大幅提高能源利用率和員工工作效率,減少工時和待機時間,從而促進實現生產據點的降本增效。

3.全員參與:製定全員參與的節能行動地圖
全(quan)員(yuan)參(can)與(yu)是(shi)實(shi)施(shi)精(jing)益(yi)生(sheng)產(chan)的(de)關(guan)鍵(jian),針(zhen)對(dui)生(sheng)產(chan)線(xian)上(shang)的(de)節(jie)能(neng)減(jian)排(pai)的(de)問(wen)題(ti),打(da)造(zao)問(wen)題(ti)點(dian)可(ke)視(shi)化(hua)的(de)工(gong)廠(chang),製(zhi)定(ding)節(jie)能(neng)行(xing)動(dong)地(di)圖(tu),由(you)全(quan)員(yuan)共(gong)同(tong)持(chi)續(xu)改(gai)善(shan),從(cong)而(er)培(pei)養(yang)全(quan)員(yuan)的(de)節(jie)能(neng)意(yi)識(shi)。通(tong)過(guo)把(ba)生(sheng)產(chan)線(xian)的(de)ON/OFF規範化,並製作成易於理解的可視化行動地圖,明確中休、午休、離崗、下班以及休息日需關閉的能源(水、電、氣),明確行動指引,確保新員工也能參照實施,並落實到全員參與的持續改善行動。
以上活動是在參考了總部的優秀節能案例的基礎上,電裝中國碳中和造物小組與各家生產公司的工作人員共同鑽研,反複實踐的成果。“造物即造人,再優秀的技術、方法也離不開人的實施。”楊旻表示,相對於“授人以魚”,“授人以漁”更為重要,電裝中國在各家生產公司培養了約200名節能改善講師。通過對各據點的調研,掌握各家公司的節能水平和意識,以將各生產據點中推進節能的人員培訓成“可自行發掘節能案件並且能實施改善的水平”為課題,製定培訓方式,同時為了盡快培訓出更多節能人才,電裝中國在各生產據點內的節能核心人才選拔3名人員進行集中培訓,以這些核心人才為中心,逐步擴充節能推進者規模,從而全麵提高節能教育的普及效率。
通過以上的節能活動和人才培養,電裝中國集團已經於2021年實現減少7.5%的CO₂排放節能目標,削減了1500萬元的能源成本。同時電裝積極把自身的生產模式和經驗向客戶和供應商進行推廣,致力於全產業鏈的節能減排。
匠心傳承,授人以漁。於細微處傾注匠心,並以點帶麵,傳承推廣。未來,電裝中國將始終以2035年實現碳中和為目標,推行可持續發展的實踐路徑,為促進早日實現碳中和社會貢獻力量。
電裝公司介紹
電裝是世界先進的汽車零部件生產廠家之一。在美國《財富》雜誌發布的2022年世界500強企業中排名第278名。如今,電裝在全球30多個國家和地區擁有約200家關聯公司,集團員工數約17萬人。作為電裝在中國的統括公司——電裝(中國)投資有限公司,成立於2003年,憑借近年來在社會責任事業和可持續發展道路上所作出的成績,在2021年南方周末中國企業社會責任榜中名次位列14,榮膺《南方周末》“2021年度傑出責任企業”獎項。目前在國內設有生產公司、銷售公司以及軟件開發公司等共計30多家關聯企業,員工約17000人,建立了完善的銷售、售後服務和生產供應體製。
|